用prometheus可以对nginx的server_name和upstream进行监控
监控Nginx主要用到以下三个模块:
nginx-module-vts:Nginx virtual host traffic status module,Nginx的监控模块,能够提供JSON格式的数据产出。
nginx-vts-exporter:Simple server that scrapes Nginx vts stats and exports them via HTTP for Prometheus consumption。主要用于收集Nginx的监控数据,并给Prometheus提供监控接口,默认端口号9913。
Prometheus:监控Nginx-vts-exporter提供的Nginx数据,并存储在时序数据库中,可以使用PromQL对时序数据进行查询和聚合。
一、安装Prometheus
安装步骤:
-
安装go语言环境
解压:[root@localhost data]# tar -zxvf go1.11.9.linux-amd64.tar.gz -C /usr/local/
[root@localhost data]# vim /etc/profile
#go
GO_HMOE=/usr/local/go
export PATH=PATH:GO_HMOE/bin
[root@localhost ~]# source /etc/profile
[root@localhost ~]# go version
go version go1.11 linux/amd64
-
安装Prometheus
[root@localhost data]# wget https://github.com/prometheus/prometheus/releases/download/v2.9.2/prometheus-2.9.2.linux-amd64.tar.gz
[root@localhost data]# tar -zxvf prometheus-2.9.2.linux-amd64.tar.gz -C /usr/local/
[root@localhost data]# mv /usr/local/prometheus-2.9.2.linux-amd64 /usr/local/prometheus
修改配置文件:
[root@localhost data]# vim /usr/local/prometheus/prometheus.yml
-
job_name: 'prometheus'
metrics_path defaults to '/metrics'
scheme defaults to 'http'.
static_configs:
- targets: ['192.168.226.140:9090']

启动prometheus:
配置Prometheus服务:
[root@localhost data]# vim /etc/systemd/system/prometheus.service
[Unit]
Description=Prometheus Monitoring System
Documentation=Prometheus Monitoring System
[Service]
ExecStart=/usr/local/prometheus/prometheus \
--config.file=/usr/local/prometheus/prometheus.yml \
--web.listen-address=:9090
[Install]
WantedBy=multi-user.target
[root@localhost data]# systemctl daemon-reload
[root@localhost data]# service prometheus start
[root@localhost prometheus]# netstat -anp|grep prometheus
tcp6 0 0 :::9090 :::* LISTEN 9451/prometheus
通过url打开prometheus的自带监控界面:http://192.168.226.140:9090/targets

二、nginx-module-vts模块的编译(nginx可以和Prometheus在同一台机器上面,我这边是不在一台机器上面)
-
查看nginx安装了哪些模块:
[root@localhost data]# /usr/local/nginx/sbin/nginx -V
nginx version: nginx/1.17.9
built by gcc 4.8.5 20150623 (Red Hat 4.8.5-36) (GCC)
built with OpenSSL 1.0.2k-fips 26 Jan 2017
TLS SNI support enabled
configure arguments: --prefix=/usr/local/nginx --with-http_stub_status_module --with-http_ssl_module
下载ngin-module-vts模块,并添加模块到nginx
[root@localhost data]# cd /usr/local/src
[root@localhost data]# git clone
[root@localhost data]# cd /data/nginx-1.17.9/ #进入到nginx安装包目录
[root@localhost data]# ./configure --prefix=/usr/local/nginx --with-http_stub_status_module --with-http_ssl_module --add-module=/usr/local/src/nginx-module-vts
[root@localhost data]# make ## 编译,不要make install,不然会覆盖
看到如下信息,成功了

-
替换Nginx启动文件
[root@localhost data]# cp /usr/local/nginx/sbin/nginx /usr/local/nginx/sbin/nginx.bak ## 备份nginx启动文件
[root@localhost data]# pkill -9 nginx # 停止nginx
[root@localhost data]# cp /data/nginx-1.16.0/objs/nginx /usr/local/nginx/sbin/
cp: overwrite ‘/usr/local/nginx/sbin/nginx’? y
-
修改Nginx.conf配置文件,试验安装是否成功
http {
vhost_traffic_status_zone;
vhost_traffic_status on;
vhost_traffic_status_filter_by_host on;
#设定查看Nginx状态的地址
location /nginx_status {
stub_status on;
access_log off;
vhost_traffic_status_display;
vhost_traffic_status_display_format html;
}
}
配置解析:
1.1 打开vhost过滤:
vhost_traffic_status_filter_by_host on;
开启此功能,在Nginx配置有多个server_name的情况下,会根据不同的server_name进行流量的统计,否则默认会把流量全部计算到第一个server_name上。
1.2 在统计流量的server区域开启vhost_traffic_status,配置
vhost_traffic_status on;
打开浏览器访问
http://192.168.226.148/nginx_status

三、在Prometheus机器上面,安装nginx-vts-exporter
[root@localhost data]# wget https://github.com/hnlq715/nginx-vts-exporter/releases/download/v0.10.3/nginx-vts-exporter-0.10.3.linux-amd64.tar.gz
[root@localhost data]# tar -zxvf nginx-vts-exporter-0.10.3.linux-amd64.tar.gz
[root@localhost data]# cp nginx-vts-exporter-0.10.3.linux-amd64/nginx-vts-exporter /usr/local/prometheus/nginx-vts-exporter/
[root@localhost data]# chmod +x /usr/local/prometheus/nginx-vts-exporter
- #配置nginx_vts_exporter服务
[root@localhost data]# vim /etc/systemd/system/nginx-vts-exporter.service
Description=nginx-vts-exporter
- 启动nginx_vts_exporter
[root@localhost data]# systemctl daemon-reload
[root@localhost data]# systemctl start nginx-vts-exporter
[root@localhost data]# systemctl status nginx-vts-exporter
看到如下信息,说明服务起来了

查看端口:
[root@localhost data]# netstat -anp|grep 9913


- 修改peometheus.yml, 加入下面的监控目标:
-
job_name: 'nginx'
static_configs:
- targets: ['192.168.226.140:9913']

- 重启Prometheus
[root@localhost data]#service prometheus restart
四、在grafana里面配置Prometheus的连接



点击save&Test

- 导入nginx_stat模板

nginx-vts-stats_rev2.json.json

选择Prometheus

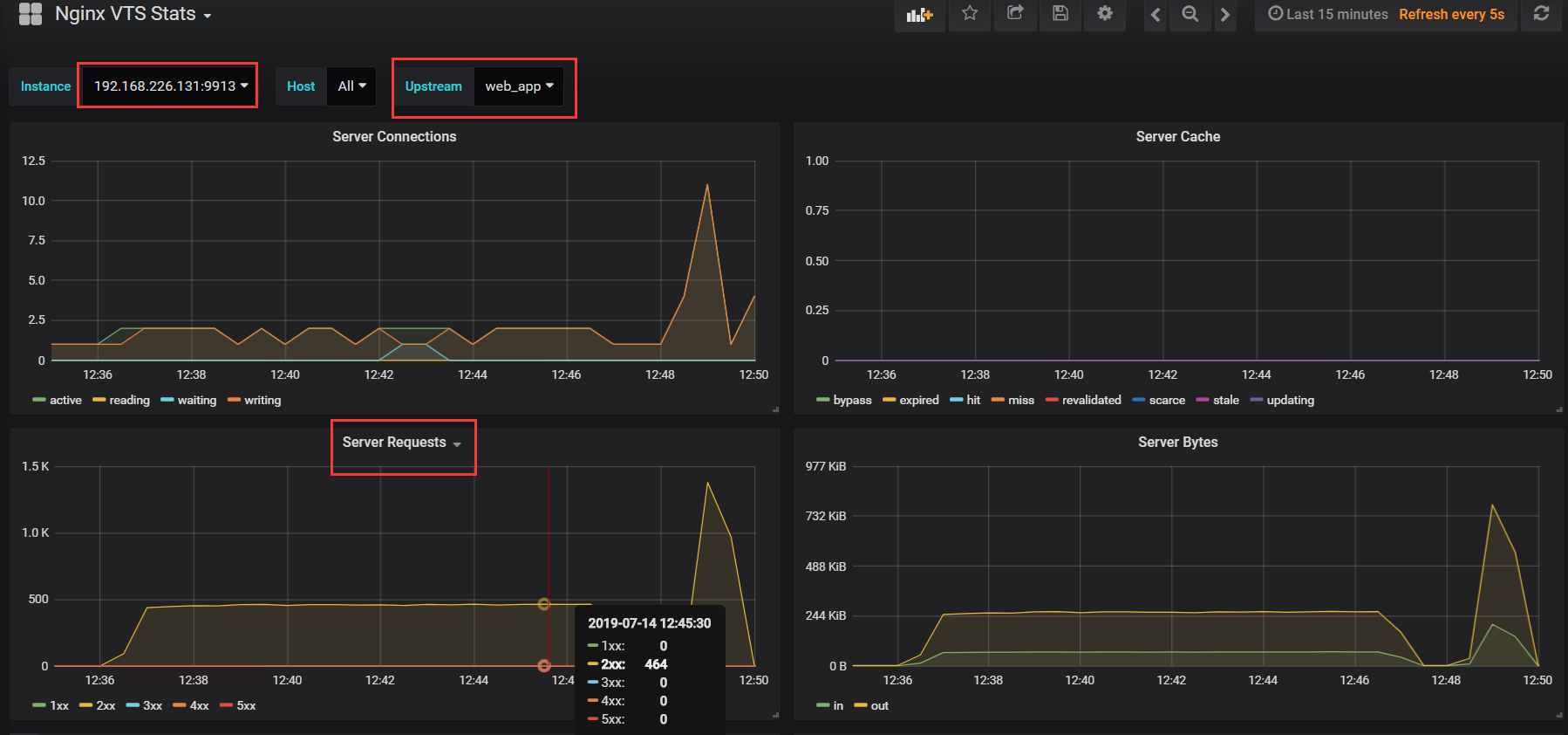
效果图

欢迎来到testingpai.com!
注册 关于