APP性能测试背景
在任何软件的测试过程中,性能测试都是一个很重要的环节。我们一般所说的性能测试分为客户端及服务器端。针对客户端性能测试,尤其像游戏、视频类的软件,比如玩游戏不断卡顿、看视频电量消耗极快,都直接影响了用户体验。
对于性能测试的需求,主要来源于行业的通用标准,竞品的参考数据,历史版本的测试数据,或是直接的客户反馈等。App性能测试指标主要包括:响应、内存、CPU 、FPS、GPU渲染、耗电、耗流等。
APP性能测试的基本原理是在不同用户操作场景下通过监控APP的各项指标来识别和发现APP存在的代码质量问题并对程序进行修正和优化。
APP性能测试工具对比
APP性能测试指标数据获取,可通过adb工具、集成的SDK工具及第三方工具。主流的第三方工具包括Emmagee、itest、GT及PerfDog。Emmagee、itest目前仅支持android系统,而GT、PerfDog对于android、ios系统都支持。这两款工具都由腾讯公司开发,而PerfDog由腾讯游戏部门开发,性能指标要求比一般的app应用测试要求更加严苛。所以,接下来主要介绍PerfDog。

PerfDog介绍
PerfDog官网文档:https://bbs.perfdog.qq.com/article-detail.html?id=5

PerfDog安装及运行
1. PerfDog下载安装
a、登录PerfDog官网https://perfdog.qq.com/,按照https://bbs.perfdog.qq.com/article-detail.html?id=49完成账号的注册:

b、注册完成后,下载自己电脑对应系统的版本并安装

Windows平台: 解压下载包,双击打开PerfDog.exe桌面应用程序。
Mac平台: 直接运行dmg桌面应用程序。
c、安装后用注册好的用户信息进行PC客户端登录

登录之后,进入PerfDog主页:

2. 手机连接电脑
用USB连接电脑,连接后,PerfDog会自动检测添加手机到应用列表。
ios: 需手机信任电脑,弹框选择信任。

Android: 提供非安装模式和安装模式。
a. 非安装模式:开启手机USB调试模式并弹框选择允许调试。
b. 安装模式:需开启手机USB调试模式及允许USB安装。连接时确定允许调试。
安装模式会在手机端安装perfdog.apk, 且手机屏幕有实时性能数据显示(android手机需允许PerfDog悬浮窗管理权限,否则手机页面不会显示性能数据)。

出现如下提示则手机连接成功。

若perfdog检测不到手机? 官网给出了非常详细的解决方法参考,可逐一排查解决:https://bbs.perfdog.qq.com/detail-128.html
3. 选择手机测试模式

有提供USB模式测试跟WIFI模式测试两种选项。
若需要测试功率,只能选择WIFI模式测试(因USB连接会充电)。WIFI模式测试需要确保PC电脑跟手机在同一WIFI下,并在WIFI检测连接成功后,拔掉USB数据线。
注: Android安装模式下,第一次选择手机设备时,会提示安装PerfDog.apk,安装后点击允许PerfDog在后台运行:同时打开悬浮窗管理权限。


另: 如果手机没有以上自动安装perfdog.apk,进入PerfDog PC客户端的安装文件夹,找到apk手动安装。


4. PerfDog客户端性能数据采集

板块1:选择测试应用:
会显示手机上安装的所有应用,选择自己要测试的具体应用
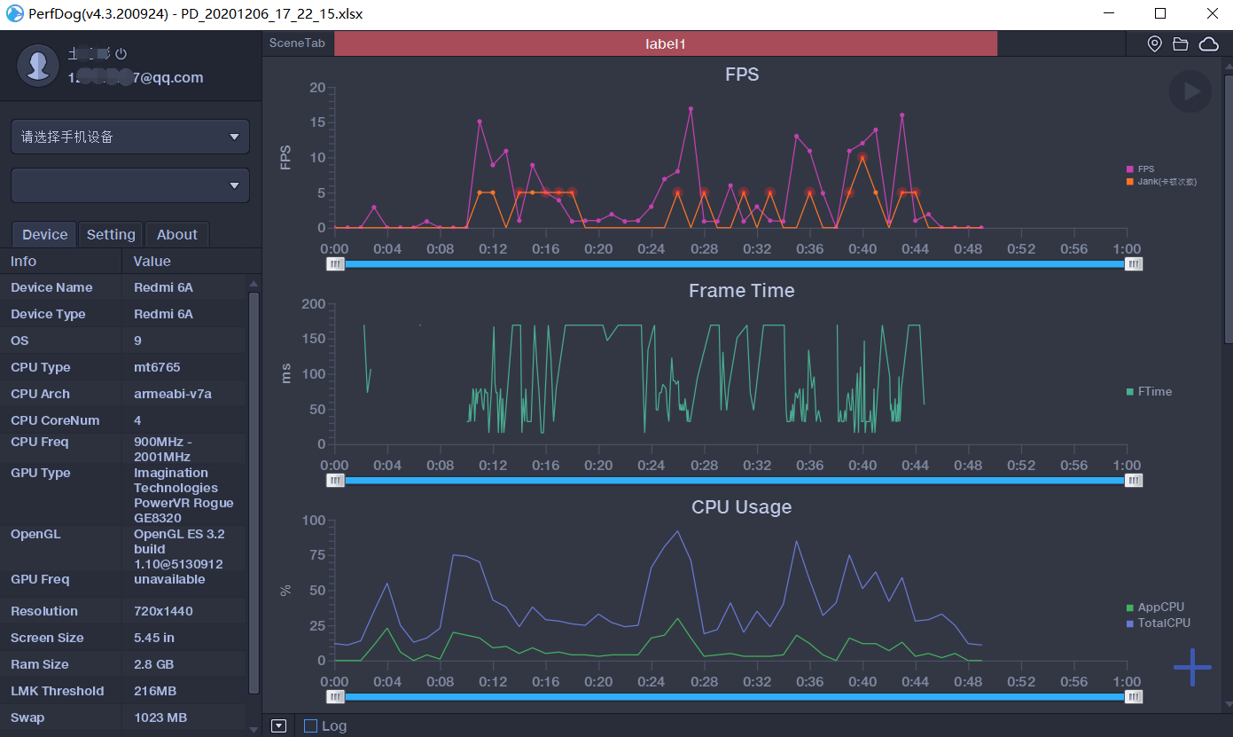
板块2:设备信息及设置
Device:手机设备信息,包括操作系统、CPU、GPU、屏幕尺寸、内存大小等
Setting:设置帧率FPS、帧生成时间FrameTime、CPU、上下行流量NetworkFlow
About:PerfDog版本信息,帮助说明
板块3:图表数据
测试中,以图表形式实时展示获取到的性能数据(默认FPS、CPU Usage、Memory Usage)
板块4:性能参数设置
点击“+”按钮,默认勾选了一些常用的性能参数,可自行勾选需要收集或需要图表数据展示的性能参数

以上FPS、CPU Usage、Memory Usage、FrameTime等是什么?这些对应性能指标的介绍看官网说明https://bbs.PerfDog.qq.com/article-detail.html?id=5

板块5:开始记录/保存
a、测试开始
点击开始记录,同步在手机端操作被测应用,手机悬浮小窗实时显示性能数据

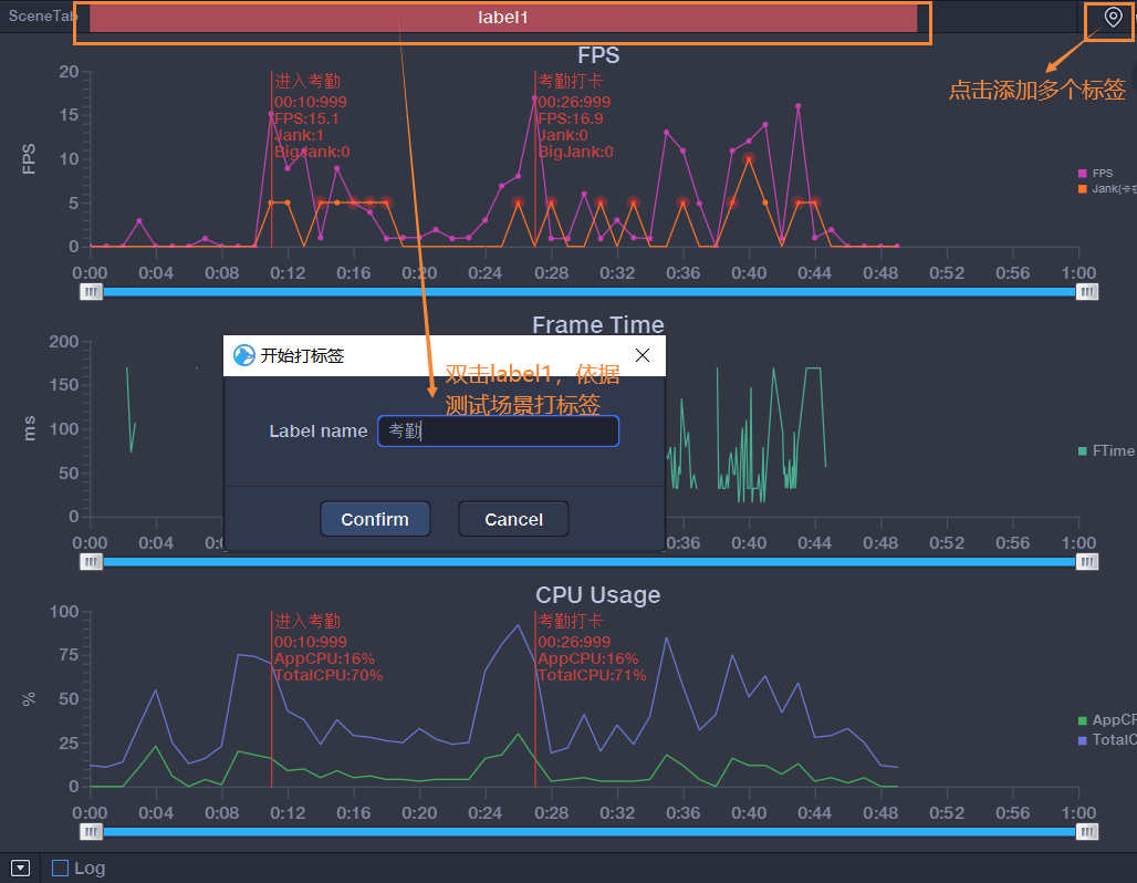
- 测试中,对性能数据进行标定及批注:
鼠标左键双击,则批注。左键双击已生成的批注,则取消。鼠标左键单击,则标定

- 场景Label标签: 鼠标左键双击颜色区域可修改对应区域标签名,并可添加多个标签

b、测试结束
测试结束后,点击保存。支持两种方式保存处理性能测试数据。
- PerfDog WEB云端: 数据默认勾选上传web云端
- 本地保存: 勾选保存本地,默认excel文件记录。

若忘记“开始记录”,可框选所需上传分析的数据,右键保存进行上传。

板块6:Log日志记录

5. WEB云端数据分析
点击PerfDog客户端右上角“云图标”,进入云端web看板:


性能数据详细页面:

除了查看当前用例获取数据外,还可以添加对比,更多Web云端控制台操作说明:https://bbs.perfdog.qq.com/article-detail.html?id=49
6. 本地数据EXCEL文件

本地测试数据回放:

回放结果:

总结
好了,PerfDog介绍及使用先到这,工具主要是帮助进行数据收集及管理,真正要做好app性能测试还得清楚性能测试数据分析及问题定位。但PerfDog已大大简化了性能数据收集的工作,你只需掌握好这一款工具,既不需要掌握多个性能数据采集的方法,也不需要进行多个性能测试结果整合。使用也非常简单,无须ROOT/越狱,是全网唯一支持iOS/Android/小程序/H5等移动全平台性能测试的工具,且支持用户基于service组件二次开发自己的PerfDog性能工具或自动化服务。
PerfDog自发布以来,就深受移动端测试人员好评,还没用过的赶紧收藏文章,趁着目前免费赶紧试试,真是谁用谁香!
欢迎来到testingpai.com!
注册 关于