PerfDog介绍
以下介绍摘抄自官网
移动全平台ios/Android性能测试、分析工具平台。快速定位分析性能问题,提升APP应用及游戏的性能和品质。手机无需ROOT/越狱。手机硬件、游戏及APP应用也无需做任何修改,极简化即插即用。
八大特性
- 移动全平台
支持Android/IOS移动平台,如手机、iPad、Watch、Android模拟器等。提供PerfDog软件Windows & Mac版本。 - 无需ROOT/越狱
Android设备无需ROOT,IOS设备无需越狱。高效解决Android & IOS性能测试分析难题。 - 数据准确性
工具本身对测试设备CPU的性能影响<1%,帧率无影响。保证了性能数据准备真实性。 - 应用广泛性
支持所有APP应用、游戏、小程序、小游戏、H5、web等,性能测试一个就够了。 - 工具易用性
无需安装,即插即用,减少繁琐的测试障碍,让您的精力集中投入到测试分析中。 - 云端看板
基于云端的看板,您可以随时随地存储、可视化、编辑、管理和下载使用任何版本的PerfDog收集的所有测试数据。 - 团队合作
无论您的团队位于何处,您都可以随时创建任务、邀请团队成员加入、支持共享和查看团队完成情况,开启高效的协作模式。
下载安装
进入PerfDog官网:https://perfdog.qq.com/,选择对应平台的安装包进行下载

启动运行
安装包直接解压找到PerfDog.exe双击启动即可,第一次启动需要注册账户

注册登录成功后即可看到PerfDog的首页

连接Android设备
参考官方文档说明,有两种模式,非安装模式和安装模式(在之前请开启手机USB调试模式及允许USB应用安装)。
- 非安装模式:
手机即插即用,无需任何设置及安装,使用非常简单,但手机屏幕上没有实时性能数据显示。 - 安装模式:
需要在手机上自动安装PerfDog.apk,手机屏幕上有实时性能数据显示(允许USB应用安装和PerfDog悬浮窗管理权限),启动PC版PerfDog.exe,则会在手机上自动PUSH安装PerfDog.apk,具体安装类似各个手机厂商安装第三方APP提示安装即可。(注:由于很多手机安装需要账号密码,导致无法自动安装,如果自动安装失败,则会把安装文件PerfDog.apk释放到当前文件夹里,手动安装PerfDog.apk即可)。此模式下,在测试过程中,可能由于系统资源紧缺会kill PerfDog显示app(手机界面性能数据显示),但不影响正常测试功能。
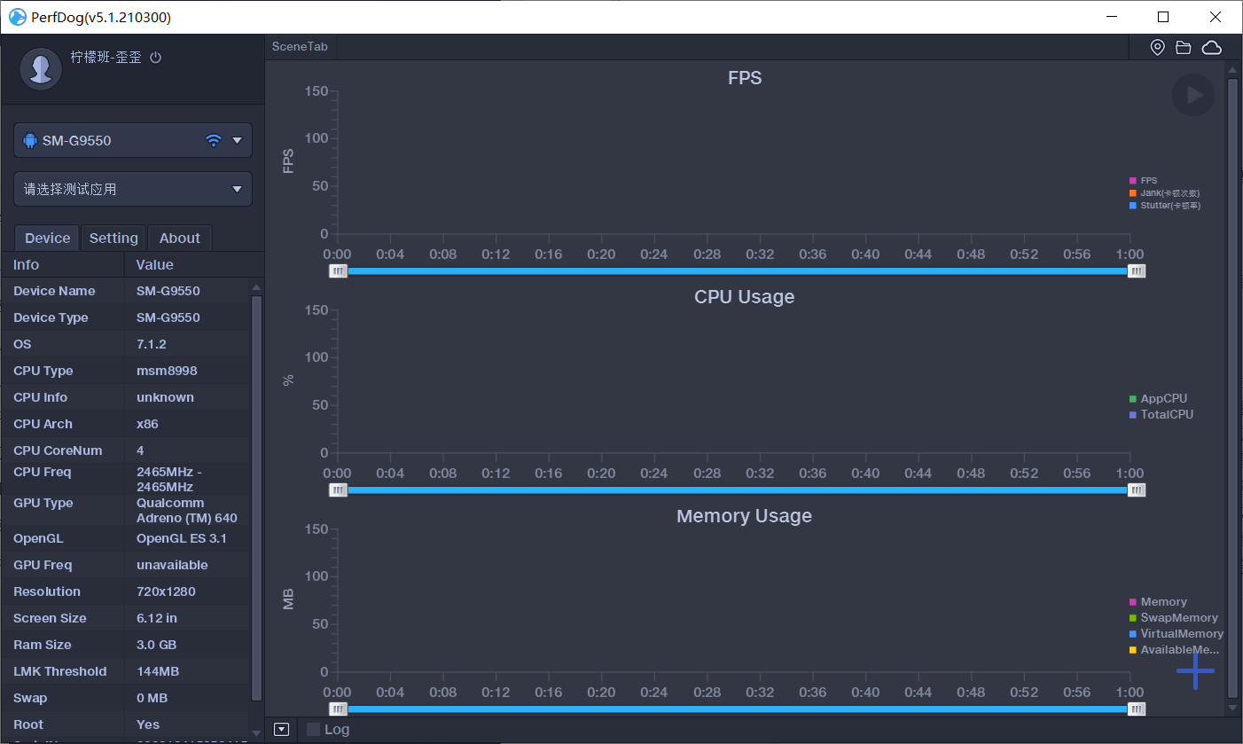
连接上之后则会显示当前设备信息

连接IOS设备
则即插即用,用户无需做任何操作。若PerfDog检测不到连接手机或无法测试,请先安装确保最新itunes是否能连上手机(最新itunes可在QQ管家上直接下载安装)。
查看应用性能指标数据
以Android为例,选择被测应用之后,在设备端操作被测应用即可在PerfDog首页看到相关的性能指标数据,包括FPS、CPU使用率、内存使用率等

同时设备端应用左上角会同步显示应用实时性能指标数据:

性能指标数据详解:
- FPS
1秒内游戏画面或者应用界面真实平均刷新次数,俗称帧率/FPS- Avg(FPS):平均帧率(一段时间内平均FPS)
- Var(FPS):帧率方差(一段时间内FPS方差)
- Drop(FPS):降帧次数(平均每小时相邻两个FPS点下降大于8帧的次数)
备注:高阶FPS功能-Android窗口与FPS
请参考:https://perfdog.qq.com/article_detail?id=10081&issue_id=0&plat_id=1
- InterFrame
部分机型具有动态补帧/插帧技术,此参数可真实反映1秒内插入的帧数 - Jank
1S内卡顿次数。解释说明如iOS平台说明- BigJank:1s内严重卡顿次数
- Jank(/10分钟):平均每10分钟卡顿次数。
- BigJank(/10分钟):平均每10分钟严重卡顿次数
- Stutter
测试过程中,卡顿时长的占比 - FTime
上下帧画面显示时间间隔,即认为帧耗时- Avg(FTime):平均帧耗时
- Delta(FTime):增量耗时(平均每小时两帧之间时间差>100ms的次数)
- CPU Usage
传统CPU利用率,也叫未规范化CPU利用率,TotalCPU表示整机未规范化CPU使用率,AppCPU表示进程未规范化CPU使用率。备注:统计结果和Android Studio Profiler一致。具体参考https://perfdog.qq.com/article_detail?id=10088&issue_id=0&plat_id=1 - CPU Usage (Normalized)
规范化CPU利用率,TotalCPU表示整机规范化CPU使用率,AppCPU表示进程规范化CPU使用率。备注:建议参考规范化CPU利用率,性能参考更精准。具体参考https://perfdog.qq.com/article_detail?id=10088&issue_id=0&plat_id=1 - CPU Clock
各个CPU核心的未规范化频率和未规范化使用率 - Memory
PSS Memory,统计结果和Android Java API标准结果一致,与Meminfo也一致。注:部分三星机器系统修改了Meminfo底层统计方式,导致Meminfo与Java AP统计结果不一致,新出三星机器已修复 - Swap Memory
Swap Memory,部分设备支持Swap功能,在启用Swap功能后,系统会对PSS内存进行压缩,Swap增加,PSS会相应减少,由于压缩会占用CPU资源,同时相应会导致FPS降低 - Virtual Memory(VSS)
- Available Memory
整机可用剩余内存 - Memory Detail
NativePSS、GFX、GL、Unknown
注:在极限测试情况下,例如开启游戏超高帧率,建议不要勾选收集Memory Usage和Memory Detail,因为部分机型会有性能损耗。 - GPU Usage
目前仅支持部分手机。
注:Top Android GPU测试机型,请参考:https://perfdog.qq.com/article_detail?id=10101&issue_id=0&plat_id=1 - GPU Frequency
目前仅支持部分手机 - Mali GPU Utilization
仅支持Mali芯片GPU
注:支持的GPU列表,请参考:https://perfdog.qq.com/article_detail?id=10055&issue_id=0&plat_id=1- Non-fragment:非片段着色器(顶点着色器,细分着色器,计算着色器)耗费的GPU时间占渲染耗费的GPU时间的比例。
- Fragment:片段着色器耗费的GPU时间占渲染耗费的GPU时间的比例。
- Mali Memory & Bus Bandwidth
仅支持Mali芯片GPU- L2Load/Store:Load/Store单元读取L2内存的实际带宽 (包括顶点缓存,原子,图像数据)。
- L2Texture:Texture单元读取L2内存的实际带宽 (纹理采样)。
- Bus Read:定义GPU到DRAM或者GPU外部的系统内存的实际读带宽。
- Bus Write:定义GPU到DRAM或者GPU外部的系统内存的实际写带宽。
- Mali Pixels Info
仅支持Mali芯片GPU- OverDraw:表示每个像素由多少个片段分层组成,通常用于表示像素被重复绘制的次数。
- PixelsThroughput:表示每个被渲染的像素耗费的GPU的时钟的数量。
注:更多GPU信息说明,请参考:https://perfdog.qq.com/article_detail?id=10161&issue_id=0&plat_id=1
- Network
Recv/Send,测试目标进程流量
注:USB/WiFi测试模式下均为APP数据 - CTemp
CPU温度 - Battery Power
仅WIFI模式,Current电流、Voltage电压、Power功耗
注:与仪器测试误差<3%左右。
注1:Sum(Battery)是耗电量。
注2:对于已经兼容的双电机型,可参考:https://perfdog.qq.com/article_detail?id=10047&issue_id=0&plat_id=1,未兼容设备可以电流x2进行容错。 - Log日志采集
WIFI模式下,不支持Log收集
关于IOS的性能指标可以参考官方文档https://perfdog.qq.com/article_detail?id=10089&issue_id=0&plat_id=1
记录应用性能指标数据
点击右上角启动按钮,即可开始录制性能数据,需要注意的是记录的时间不能少于10S

记录结束之后可以通过两种方式保存数据
- 将数据上传到云端,登录自己的账号即可看到相关数据
- 将数据导出到本地

云端地址:https://perfdog.qq.com/login

欢迎来到testingpai.com!
注册 关于